Dashboard Explanation
Posted on 16 September 2024 04:55 pm
⬜Aurmenu Dashboard Overview
The Dashboard in Aurmenu is the main interface that provides you with a comprehensive view of your store’s performance and allows you to manage all tools easily.
Dashboard Components:
1️⃣ Performance Summary
- Displays key insights on sessions, number of orders, sales, and item performance over a specific period.
- Helps you track statistics and make data-driven decisions.
2️⃣ Order Management
- View new, ongoing, and completed orders in one place.
- Track the status of each order and interact with customers efficiently.
3️⃣ Menu Control
- Create multiple menus for different seasons or special offers.
- Easily add new items, adjust prices, or remove unavailable items.
4️⃣ Customers
- Manage customer data and reviews.
- Add favorite customers to offer special promotions.
- Enhance customer experience based on their past interactions and orders.
5️⃣ QR Code Customization
- Generate a customized QR code to display the digital menu effortlessly.
- Modify the design and add your store logo for branding.
- Enable customers to access your menu instantly with a quick scan—no additional apps required.
6️⃣ Account & Store Settings
- Edit business information, such as name, logo, and social media accounts.
- Configure payment methods, tax settings, and promotional offers.
- Manage user permissions and add team members with different access levels.
7️⃣ Venue Identifier Button
- Switch between different Venues if managing multiple locations within the same account.
- View each venue’s data separately to track performance and statistics.
8️⃣ Add-ons Button
- Access additional features that can be activated based on your store’s needs.
- Subscribed Add-ons – View your current add-ons and their details.
- For more information about add-ons, refer to [this article]
9️⃣ Notification Bell
- Displays important notifications such as new orders, updates, or system alerts.
- Helps you stay informed about the latest activities in your store.
1️⃣0️⃣ Translation Button
- Allows you to change the system language based on your preference.
- Ensures a seamless experience for users speaking different languages.
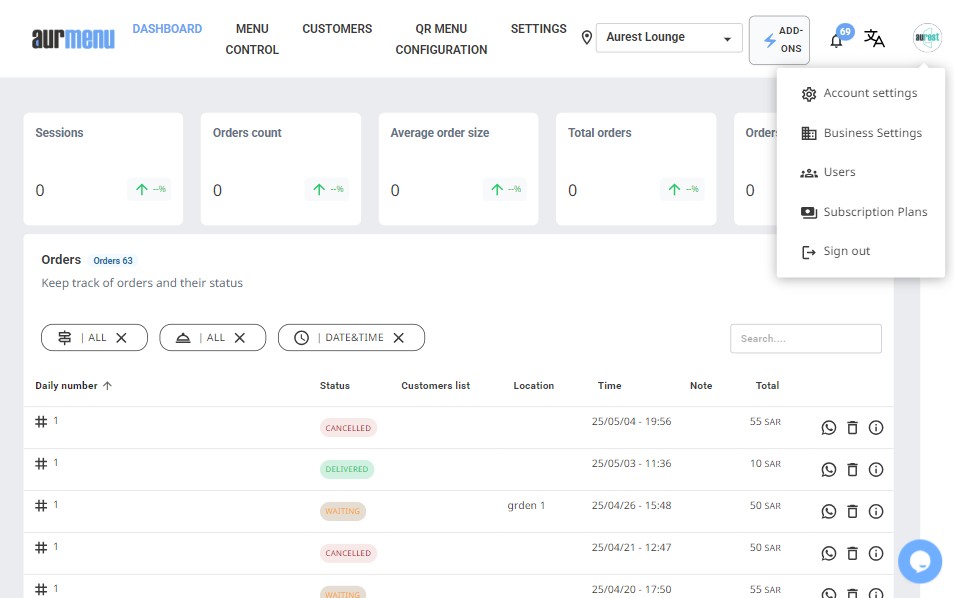
1️⃣1️⃣ Store Logo Button
- Clicking on the store logo opens a menu that includes:
✅ Account Settings – Edit venue details, business settings, and social media accounts.
✅ Business Settings – Add bank account information and manage payments between customers and the venue.
✅ Users – Add and modify team member permissions.
✅ Plans & Subscriptions – Track your subscriptions or upgrade to higher plans.
✅ Log Out – Safely log out of your account.

